堅牢な SEO SWOT 分析を実行する方法
公開: 2023-05-05デジタル マーケターとして、SEO は 1 回限りの努力のゲームではないことを知っておく必要があります。 継続的な努力と監視が必要です。 競合他社は、ターゲットにしているキーワードと同じものをめぐって競争をやめることはありません。また、Google もアルゴリズムを変更し続けます。
SWOT 分析はかなり古いものですが、組織の SEO に実装すると、実り多い結果が得られます。 SWOT 分析を実行すると、以前の SEO の取り組み、結果、および今後の計画を評価するのに役立ちます。
結局のところ、古いものは金です!

SEO SWOT分析とは?
SWOT分析とは、Strengths、Weaknesses、Opportunities、Threatsの頭文字をとったものです。 この基本に立ち返った分析では、これら 4 つの領域がカバーされています。
組織の内部要素は、長所と短所を形成します。 対照的に、機会と脅威は外部要素からもたらされます。

SWOT は、ビジネスに利益をもたらす見込み客と機会を特定するのに役立ちます。 さらに重要なことは、ビジネスに対する最大の脅威と組織の潜在的な欠陥を特定することで、あなたを救うことです。
SEO の SWOT 分析を実装すると、競合他社と比較して現在のオンライン ポジションを測定するのに役立ちます。
なぜSEO SWOT分析が重要なのか?
前述のように、SEO SWOT 分析は、SEO の全体像を把握するのに役立ちます。
SWOT 分析を実行すると、組織の現在の SEO ステータスとオンライン プレゼンスの鳥瞰図が得られます。
デジタル マーケターとしてのあなたにとって、これ以上に重要なことは何でしょうか?

SEO SWOT 分析は、さらなるデジタル マーケティング戦略を計画し、合理的な意思決定を行うのに役立つ貴重なツールです。
また、SEO SWOT 分析は、具体的な目的と明確なモットーを念頭に置いて分析を行うと、より効果的になります。
当然ながら、なぜ分析を行うのかを最初から明確にしておく必要があります。
新しい SWOT の機会を見つけたり、競合他社の新しいマーケティング手法を分析したり、新しいデジタル マーケティングのトレンドに対応したり、高度なテクノロジーを実装したりするなど、さまざまな理由で SWOT を実行できます。
SWOTを行動に移すには?
SWOT 分析の実行はそれほど複雑ではありませんが、多くの時間と労力が必要です。 SWOT の実施を計画する前に、組織に 4 つの領域すべてをカバーする正しい一連の質問を用意することが重要です。
これらの質問への回答は、SWOT 分析レポートを生成します。 組織にとって何が機能し、どこに改善が必要かを知ることができます。
したがって、不快な答えを生み出す可能性のある質問を検討することを避けないでください。 結局のところ、これらの回答は、改善が必要な領域を浮き彫りにします。

以下は、4 つの主要な領域をカバーする SWOT 分析中に尋ねることができるいくつかの典型的な質問です。
強み
- あなたのページがSERPで上位にランクされる検索クエリは何ですか?
- あなたのウェブサイトの最も強力な可能性は何ですか?
- 検索者はどこであなたを有機的に見つけることができますか?
- ウェブサイトのコンテンツのどの部分がより多くの読者を魅了し、SERP ランキングを上昇させているでしょうか?
- 競合他社と比較して、あなたのウェブサイトはどの程度ユニークですか?
- ウェブサイトのトラフィックとクリック数が多いのはどのチャネルですか?
- ページの読み込み速度はどれくらいですか?
弱点
- ウェブサイトでメンテナンスが必要な特定の領域はどれですか?
- ウェブサイトのコンテンツのどの部分がパフォーマンスを低下させていますか?
- あなたの組織には、SEO を強化するための十分なリソースがありますか?
- すべてのソーシャル メディア チャネルでウェブサイトの指標を測定しましたか?
- あなたの会社には、SEOを実施するための十分な予算がありますか?
- 競合他社に遅れをとっている部分はどこですか?
- あなたのウェブサイトは素早い読み込み速度を保証していますか?
機会
- 独自のコンテンツや特別な製品を作成して、ターゲット市場に大きく浸透できますか?
- あなたの強みをさらに伸ばすことはできますか?
- 新しいバックリンクの機会を見つけることができますか?
- ページの読み込み速度をさらに改善できますか?
脅威
- ライバルとその理由を知っていますか?
- 競合他社に対するリードは増加していますか、それとも減少していますか?
- あなたのウェブサイトは、Google のアルゴリズムの変更によってどの程度影響を受けますか?
- 競合他社に SEO のメリットを提供している分野はどれですか?
- 将来の市場の変化に対する選択肢はありますか?
SEO SWOT分析のやり方は?
前述したように、SEO SWOT 分析を実行するには、膨大な時間と労力が必要です。 ただし、人間はエラーを起こしやすいため、結果が保証されるわけではありません。
したがって、SWOT分析レポートの正確さと結果の質を確保するには、適切なツールを選択することが不可欠です。
ゲームに飛び込みましょう。

強み
以下は、SEO の強みを高める最も効果的な 2 つの方法です。 適切なツールを使用してそれらを効果的に実装する方法について説明します。
簡単に達成できる成果を特定してターゲットにする
簡単に達成できる成果は、最も簡単に達成できるキーワードです。 最小限の努力で、はるかに短い時間で大きな結果を生み出すことができます。
それらを特定するには、詳細なキーワード調査を実行する必要があります。
この目的のためには、RankWatch ツールのキーワード調査機能以上に役立つものはありません。
キーワード調査については、以下の手順に従ってください。
- RankWatch アカウントにログインし、ダッシュボードに移動します。
- キーワード調査に移動し、プライマリ キーワードを入力します。
- 場所を選択して「検索」ボタンを押してください。
- このツールは、検索ボリューム、競合、CPC とともに、キーワード候補の完全なリストを提供します。

- このツールは、検索者がクエリで主に使用するキーワードベースの質問も提案します。 これらの提案を使用すると、SERP ランキングを効果的に高めることができます。
Google の検索コンソールを利用して、パフォーマンスの低いキーワードのパフォーマンスをさらに向上させることができます。 ただし、GSC にはデータの制限があるため、まずそのハードルを克服する必要があります。
では、この制限を克服するにはどうすればよいでしょうか。
これは、すべての境界を克服することにより、GSC を最大限に活用できる最も洗練されたツールです。

以下の簡単な手順に従って、GSC の可能性を最大限に引き出してください。
- RankWatch アカウントにログインし、ダッシュボードに移動します。
- 「コンソール」タブをクリックします。
- Google サーチ コンソールのアカウントとプロファイルを選択します。
- GSC アカウントを RankWatch コンソールに追加します。

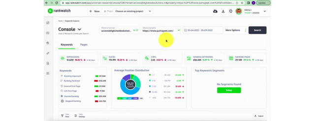
- 次に、[ユニバーサル リサーチ] の下で、リサーチ モードとして [コンソール] を選択する必要があります。
- GSC アカウントを選択します。
- 調べたい物件をお選びください。
- 検索をグローバルに維持することも、運用エリアごとに特定の国を選択することもできます。

- 調査する日付範囲を選択します。 このツールは、最大 16 か月間のデータを提供します。
- 特定のデバイスを選択することも、「すべてのデバイス」として保持することもできます。
- 送信ボタンを押すと、すぐにレポートが提供されます。

競合他社をスパイして戦略を強化する
競争の激しい今日のオンライン市場では、競合他社を知ることが不可欠です。 競合他社の最新のデジタル マーケティング戦略に注目することがより重要です。
競合他社よりも優位に立つのに役立ちます。 RankWatch の競合分析機能を使用すると、作業が楽になります。
この機能を効果的に使用するには、簡単な手順に従ってください。
- RankWatch アカウントにログインし、ダッシュボードに移動します。
- 競合他社を新しいプロジェクトとして追加します。
- [競合他社] タブをクリックします。
- ツールはそのランキング傾向を表示します。

- さらに下にスクロールすると、ランキング キーワード、ランキング URL、平均ランク、スニペットなど、競合他社の他のランキング メトリックを見つけるのに役立ちます。


これらのデータに基づいて、さらなるマーケティング手法を正確に計画できるようになりました。
弱点
Web サイトが SERP で上位にランク付けされるのを妨げている弱点を特定したい場合は、最初に完全なサイト監査を実行する必要があります。
監査の結果はすべての SEO 指標をカバーし、結果は正確でなければなりません。
RankWatch のサイト監査は、徹底的な Web サイト監査を実行するための最も使いやすいツールです。
以下に示すいくつかの簡単な手順に従うだけで、
- RankWatch アカウントにログインし、ダッシュボードに移動します。
- [Site Auditor] タブをクリックして、Web サイトのドメインを入力します。
- [送信] ボタンをクリックします。
- サイト オーディター サマリー ダッシュボードは、HTTP ステータス コードの分布図と合計サイト スコアを示す詳細なクロール レポートを即座に生成します。

- HTTP ステータス コードの分布グラフには、200 ページ、301 リダイレクト、失敗した URL など、重要なクロール統計がすべて含まれています。

- サイト スコア チャートで見つかった問題は、3 つのカテゴリに分類されます。 重要度のタイプに応じて、高、中、低です。 どの問題にすぐに対処する必要があるかを判断するのに役立ちます。

- さらに下にスクロールすると、すべての Web ページのページの深さが表示されます。
- このツールは、すべての URL の速度を示すページ応答時間分布グラフも提供します。 遅い URL を簡単に特定し、直帰率を下げるためにそれらに取り組み始めることができます。

- 下にスクロールすると、インデックスに登録できないページのリスト全体が表示されます。 これは重要な情報であり、遅滞なくこれらのページで再作業する必要があります。

ただし、特定の Web ページの SEO 分析を至急行いたい場合は、RankWatch seo Web ページ アナライザーが非常に役立ちます。 上記のすべての指標が表示されますが、特定の Web ページについてのみ表示されるため、すぐに作業できます。
機会
SWOT分析で機会を見つけることは不可欠な部分であり、特にバックリンクの新しい機会を発見する. ウェブサイトがバックリンクの機会を逃していないことを確認する必要があります。
RankWatchバックリンク チェッカーの無料オンラインツールは、バックリンク プロファイルをチェックし、SWOT 分析で新しい機会を見つけるのに最適です。
また、競合他社のバックリンク プロファイルをチェックして、新しい SWOT の機会を発見することもできます。
簡単な手順に従って、競合他社の被リンク分析を実行するだけです。
- RankWatch アカウントにログインし、ダッシュボードにアクセスします。
- 「Backlink Analyzer」をクリックして、競合他社のウェブサイトのドメイン名を入力します。
- 「検索」ボタンをクリックします。
- このツールは、すぐに概要レポートを提供します。 これには、アクティブおよび削除されたバックリンクの総数、引用スコア、信頼スコア、および日付ごとのリンク獲得トレンド グラフが含まれます。 削除された被リンクの背後にある問題をフォローアップして解決する必要があります。

- 参照ドメイン フロー メトリックには、競合他社の Web サイトを参照しているドメインのリストと、引用スコア、信頼スコア、バックリンク数、Alexa ランクが含まれます。
- また、日付ごとの参照ドメインのトレンド グラフも表示されます。

- さらに下にスクロールすると、すべての被リンクに使用されているアンカー テキストのリストが表示されます。

- その下にランディング URL がある被リンクの全リストを見つけることができます。

- 下にスクロールすると、被リンク分布図を見つけることができます。 チャートから、アクティブな被リンクと削除された被リンクの比率、およびフォローしているリンクとフォローしていないリンクの比率を測定できます。

これらのデータを使用して、バックリンク プロファイルをさらに改善し、新しいリンクの機会を見つけることができます。
脅威
SWOT 分析の主な重要性の 1 つは、Web サイト上の脅威を特定することです。 バックリンクは、検索エンジンであなたのウェブサイトを上位にランク付けするために不可欠です。 しかし、すべての被リンクがあなたのビジネスに適しているわけではありません。
はい、あなたは正しく読みました!
あなたのウェブサイトへのスパムリンクは、益よりも害を及ぼします。

Web サイトの SEO の健全性を維持するには、それらを特定して削除することが重要です。
この目的のためにRankWatchリンクセンターを利用し、以下の手順に従ってください。
- RankWatch アカウントにログインし、新しいプロジェクトを追加します。

- 次に、ダッシュボードに移動し、左側のメニューにある [リンク センター] をクリックします。
- 分析されたリンクの総数、アクティブなリンクと失われたリンクの数、参照ドメインなど、バックリンクに関連するすべての詳細を取得します.

- ここで、参照ドメインをクリックすると、リンク センターの詳細が開きます。 これにより、すべての参照ドメイン メトリックが提供されます。 ドメインの品質は、それに隣接する星の数によって測定できます。

- スパムのリンクを見つけるには、ドメイン品質フィルターを使用し、条件を 1 つ星のドメインとして設定する必要があります。 次に、フィルタを適用して、ウェブサイトにバックリンクしている低品質のドメインを見つける必要があります.


- 次に、見つかった結果にタグを割り当て、Toxic という名前を付けることができます。


- このツールでは、右上隅にあるダウンロード アイコンをクリックして、このレポートを簡単にエクスポートすることもできます。

すべてのスパム リンクを含む詳細なレポートが作成されたので、それらを削除する作業を開始できます。
結論
SEO SWOT 分析を実行するモットーは、有益な見通しとさらなる成長の機会を見つけることだけではありません。 ビジネスに対する潜在的な脅威を特定することは、はるかに重要です。
SWOT分析マーケティングを実行する際には、適切な一連の質問に対処することが不可欠です。 組織の弱点を浮き彫りにするのに役立ちます。
ただし、レポートの結果が正確で、すべての SEO 指標をカバーする必要があることは容易に理解できます。 適切なツールを選択することは、満足のいく結果を得るために重要な役割を果たします。
個別のツールを使用して 4 つの重要な領域に対処することは有益ではありません。 間接費が増えるだけでなく、あいまいさが生まれます。
RankWatch は、SWOT 分析を実行しながらワンストップ ソリューションとして機能できる唯一のツールです。 最もユーザーフレンドリーなレイアウトは、そよ風のように SWOT 分析を実行するのに役立ちます。
さらに、RankWatch は、市場で入手可能な他のツールと比較して予算にやさしいプランを提供し、ポケットのプレッシャーも軽減します.
